Enterprise Railway Software

Railway Complaint
Management Software

A centralized enterprise-grade platform designed to manage the complete lifecycle of railway product complaints — including multi-level approvals, dispatch verification, logistics coordination, RCA tracking, and secure ticket closure.

Operational Analytics Intelligence

Dynamic reporting engine monitoring complaint trends, zone performance, and stage-wise lifecycle movement across the Railway Complaint Management System.

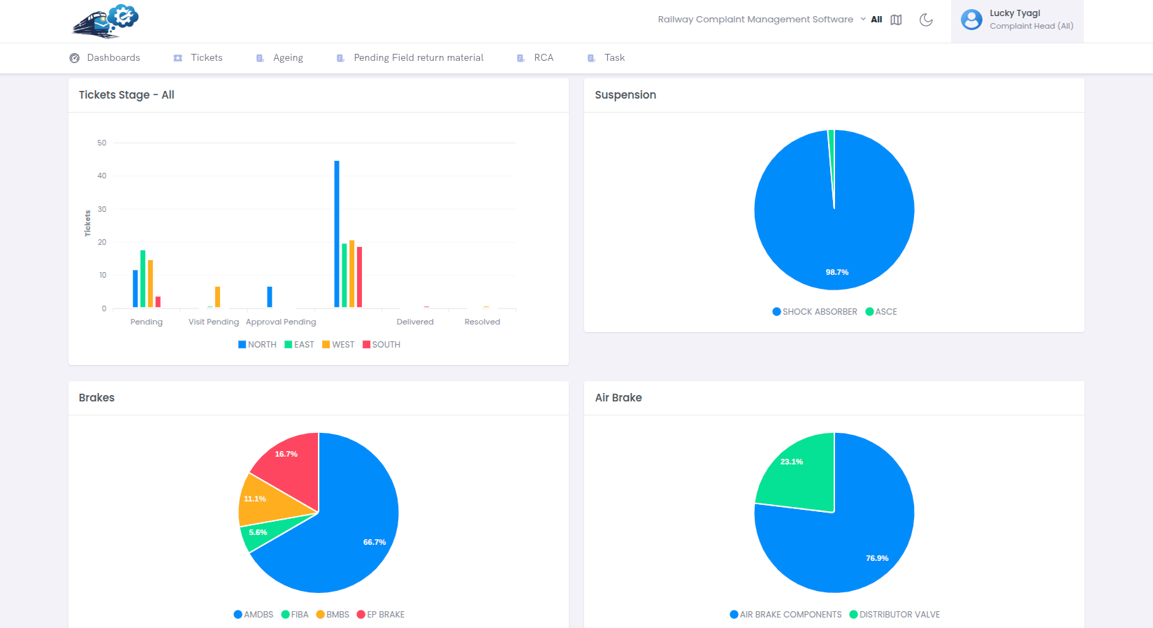
Weekly Complaint Trend Analysis

Tracks complaint inflow variation to identify operational surge and resolution pressure periods.

Zone-wise Performance Distribution

Comparative complaint density across North, South, East, and West railway zones.

Stage Lifecycle Monitoring

Visualizes complaint movement across Pending, Visit, Approval, and DO stages to detect bottlenecks.

Trend Observation

Mid-cycle escalation reflects higher dispatch validation load, while weekend decline indicates backlog clearance efficiency.

Zone Load Analysis

Higher concentration in East zone suggests manufacturing density and logistics routing intensity.

Process Efficiency Indicator

Elevated DO stage volume may indicate approval delay or dispatch coordination gap requiring monitoring.

System Architecture

Centralized Railway Complaint
Management Platform

A centralized, role-based enterprise web application designed to streamline complaint lifecycle management across railway zones and departments.

✔ Structured Ticket Registration & Multi-Level Verification
✔ Product Tracking & Logistics Coordination
✔ Root Cause Analysis (RCA) & Secure Closure
✔ Complete Workflow Traceability (HO → Quality)
Deployment

Web-Based (Cloud / On-Premise)

Access Control

Role-Based (RBAC)

Request Demo →
Railway Complaint Workflow Diagram
Workflow Intelligence

Complaint Lifecycle Intelligence

Intelligent multi-department orchestration ensuring governance, SLA compliance, traceability and performance visibility.

01
Initiation

HO registers complaint. Service Engineer verifies and validates documentation.

HO • SE
02
Validation

RM & HOD cross-verify data. CO approves based on policy thresholds.

RM • HOD • CO
03
Execution

DO, PPC & Logistics coordinate dispatch, tracking and product movement.

DO • PPC • Logistics
04
Resolution

Store verification, RCA analysis by Quality, secure ticket closure.

Store • Quality

Multi-Level Approval

Governance-driven approval model ensuring policy compliance.

End-to-End Traceability

Complete audit logs from ticket creation to RCA closure.

SLA Monitoring

Real-time turnaround tracking with escalation triggers.

Department Analytics

Role-based KPI visibility across HO, RM, HOD, CO & Logistics.

Product Screens

Railway Complaint Management System

Explore key modules of the platform including login access, dashboard analytics, complaint tracking, approvals, and ticket lifecycle management.

Login Page

Secure role-based authentication portal for HO, SE, RM, HOD and other departments.

Dashboard Overview

Real-time complaint statistics, open cases, in-transit tracking and performance insights.

Analytics & Reports

Department-wise analytics for HO, SE, RM, HOD, CO, DO, PPC, Logistics & Store.

Performance Monitoring

SLA tracking, complaint trends, approval status and zone-wise breakdown.

Ticket Creation

Structured complaint registration with product details and supporting documents.

Approval Page

Multi-level approval process with cost validation and department escalation.

Enterprise Protection Layer

Security & Compliance Framework

Governance-first architecture ensuring strict role-based access, audit traceability, and compliance monitoring across every department.

🔐
Role-Based Access

Granular permissions across HO, SE, RM, HOD, CO, DO, PPC, Logistics & Store.

🛡
Secure Authentication

Encrypted login, session control, and controlled access validation.

📜
Audit Logging

Complete logging of ticket creation, approvals, status changes and challan updates.

📊
Workflow Traceability

End-to-end visibility from complaint registration to RCA closure.

Full Lifecycle Compliance Monitoring

Every action including multi-level approvals, cost validation, logistics updates and RCA closure is securely recorded for governance review.

Railway Complaint Management Software Platform

Our Railway Complaint Management Software is a centralized enterprise-grade Railway Complaint Tracking System designed for Head Office (HO), Service Engineers (SE), Regional Managers (RM), HOD, CO, DO, PPC, Logistics, and Store departments. The platform enables railway vendor complaint management, railway product complaint tracking, dispatch verification workflow, multi-level approval automation, and railway root cause analysis (RCA) monitoring.

This web-based Railway Vendor Management Software supports railway product lifecycle management, railway manufacturing complaint tracking, railway logistics coordination, supplier performance monitoring, and zone-wise complaint reporting dashboards. The system ensures audit compliance, SLA monitoring, secure ticket closure, and complete workflow traceability across railway zones.

The Railway Product Management System also integrates railway PPC management, dispatch monitoring, store verification, quality assurance tracking, and railway enterprise workflow automation for government and private railway vendors.